一、项目概述
本系统基于SpringBoot框架构建,专为充电桩平台设计,支持新能源汽车、电动自行车、公交车及四轮电动车的充电管理。平台兼容互联互通协议与云快充协议1.5版本,提供完整的充电平台源码,涵盖充电桩系统核心功能模块。项目采用Java语言开发,代码无加密,可自由部署与二次开发,适用于各类充电场景的信息化建设。
二、核心技术介绍
系统底层集成云快充协议1.5,支持桩直连通信模式,包含完整的云快充底层协议实现方案。提供开源代码级别的协议解析能力,涵盖报文结构处理、数据包解析工具以及Netty网络通讯框架的应用。适用于尚未完成充电桩系统对接的开发者快速接入设备,实现即插即用的联调测试。
三、系统架构说明
- 采用云快充1.5协议标准,提供底层桩直连接入能力,特别适合初次对接充电桩系统的开发人员;
- 功能组件全面覆盖:支持启动充电、终止充电、实时充电数据上报、通信报文解析等功能;
- 配套开发工具齐全:集成Netty通讯框架、数据包解析工具、调试器与模拟器软件,便于本地测试和问题排查。
四、源码与合作说明
项目提供全套完整源代码,用户可自行部署并连接实际充电桩设备进行功能验证与调试。所有代码均基于云快充1.5协议构建,确保底层通信稳定可靠。典型应用场景包括但不限于电动单车、新能源汽车、公交车辆等多类型电动交通工具的充电管理系统。
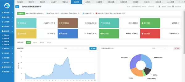
五、界面展示
系统配套小程序端与后台管理平台,具备良好的用户体验与可视化操作界面,支持远程监控、订单管理、设备状态查看等核心功能。


雷达卡


京公网安备 11010802022788号







