轻量级CRM客户关系管理(含前后端源码)
一、系统概述
本系统为一款基于现代技术栈开发的轻量级CeresCRM客户关系管理平台,具备完整的前后端源码,支持二次开发与快速部署。系统采用Java 17与Spring Boot 3.x为核心框架,结合WebFlux、Netty、Vert.x和Reactor等响应式编程技术,实现高性能、高并发的业务处理能力。
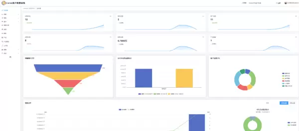
该CRM产品集成了客户数据整合、销售流程自动化、市场营销活动管理等功能模块,帮助企业深入洞察客户需求,优化服务体验,并增强客户忠诚度。通过直观的仪表盘统计功能,企业管理者可实时掌握客户动态与销售进展,提升决策效率。
二、技术架构与开发环境
2.1 前端技术栈
- CSS、JavaScript、jQuery —— 实现基础交互与样式控制
- Bootstrap —— 构建响应式页面布局
- dTree插件 —— 支持树形结构展示,适用于组织架构或分类导航
- 富文本编辑器 —— 提供内容编辑能力
- Vue.js —— 构建动态前端界面
- Ant Design Pro —— 作为后台管理系统的UI框架,提升视觉一致性与操作体验
- Uni-app —— 支持跨平台应用开发,覆盖H5、小程序及移动端
2.2 后端技术选型
- Spring Boot 3.4.x —— 快速构建微服务架构
- Spring WebFlux —— 提供非阻塞式响应式Web支持,提升系统吞吐量
- ElasticSearch(可选)—— 用于全文检索、日志分析以及时序数据存储
- Redis —— 缓存热点数据,加快访问速度
- PostgreSQL —— 存储核心业务数据,保障数据完整性与扩展性
说明:上述工具均为开源或免费资源,可在网络中自行下载安装。建议开发者提前熟悉相关技术文档,以便顺利搭建开发环境。
2.3 系统部署与配置
三、核心功能模块
1. 客户信息管理
360°客户视图:整合客户的个人信息、交易历史、沟通记录,并支持多维度标签分类(如所属行业、消费频率),便于精准画像与分群运营。
智能检索功能:支持通过关键词快速查找客户资料,同时提供导出为Excel或PDF格式的功能,方便跨部门协作与汇报使用。
2. 销售流程自动化
线索分配机制:根据预设规则自动将潜在客户分配给合适的销售人员,避免内部资源争夺,提高转化效率。
商机跟踪看板:以可视化销售漏斗形式呈现各阶段进展状态,辅助预测成交概率,助力销售目标达成。
合同电子化管理:支持在线生成、审批及归档合同文件,降低纸质流程带来的合规风险。
3. 营销活动管理
活动策划支持:支持线上线下的营销活动设计,包括促销、展会等活动类型,可设置预算、时间计划与参与规则。
效果数据分析:通过参与率、转化率等关键指标评估活动投资回报率(ROI),为后续策略优化提供依据。
4. 客户服务与支持体系
工单管理系统:客户请求自动分派至对应处理部门,全程记录处理进度,确保问题闭环解决。
知识库建设:集中存储常见问题解答,支持客户自助查询,有效减轻客服团队工作压力。
5. 数据分析与报表输出
自定义报表生成:可根据需求生成销售业绩、客户增长趋势等多类数据报告,并支持图表化展示,提升可读性。
预测分析能力:利用历史业务数据进行趋势建模,辅助企业制定长期战略规划。
四、系统实施路径
1. 需求分析与目标设定
识别痛点:梳理现有客户管理过程中存在的问题,例如数据孤岛、响应延迟等。
KPI设定:明确可量化的目标,如客户留存率提升20%,销售周期缩短30%等。
2. 系统选型与定制开发
供应商评估:从功能完备性、成本、可扩展性等方面综合对比不同方案,选择最匹配业务场景的产品。
个性化定制:根据实际需要调整系统模块,例如增加特定行业的字段属性,确保系统的灵活性与适用性。
3. 数据迁移与清洗
数据整合:将分散在各个渠道的客户信息统一导入系统,确保数据格式标准化。
质量治理:清除重复、错误或不完整的信息,提升后续分析结果的准确性。
4. 用户培训与推广策略
分角色培训:针对销售、客服、管理层等不同岗位设计差异化的培训课程。
激励机制引入:通过竞赛、奖励等方式鼓励员工积极使用新系统,加速 Adoption 进程。
5. 持续优化与迭代升级
定期评估反馈:收集用户使用体验和数据分析结果,持续改进系统功能。
技术前瞻跟进:关注AI、大数据等新兴技术的发展,适时引入创新功能,保持系统竞争力。
五、核心代码示例
六、项目说明与源码获取
本项目为开源性质,所有代码仅供学习与研究用途。在实际开发中使用前,请务必查阅原始项目的开源协议并遵守相关规定。若涉及商业用途,需联系原作者获取正式授权。


雷达卡


京公网安备 11010802022788号







